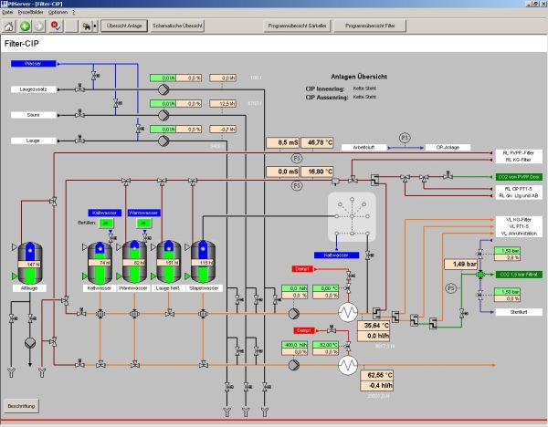
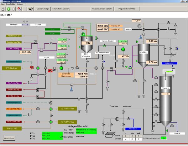
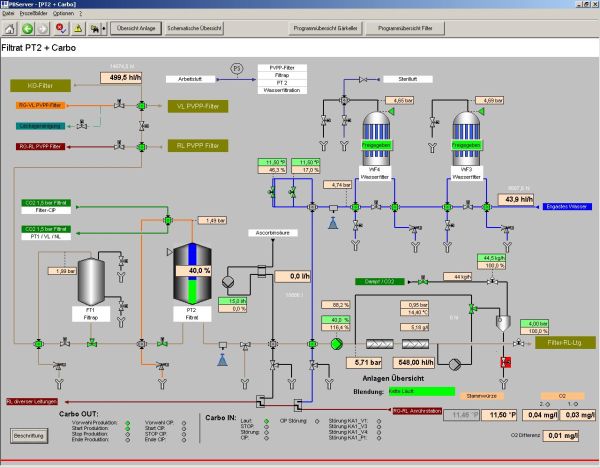
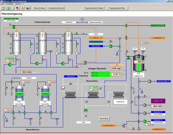
New control system for fermentation/storage cellar, filtration and pressure tanks
Our services:
- Recording of the actual state
- Delivery of the process control system
- Installation of new control components
- Software development
- Installation and commissioning without interruption








